1) معرفی نرمافزار دیده بان آپشن کریپتو
دیده بان آپشن کریپتو یک نرمافزار تخصصی برای تحلیل و رصد بازار آپشنهای ارزهای دیجیتال است. این پلتفرم با ارائه دادههای بلادرنگ، ابزارهای تحلیلی پیشرفته و استراتژیهای معاملاتی هوشمند، به تریدرها کمک میکند تا تصمیمات آگاهانهتری در بازار پرنوسان کریپتو بگیرند.
2) ویژگیهای کلیدی
✅ تحلیل احساسات بازار (Market Sentiment):
- نمایش وضعیت لحظهای بازار برای جفتارزهای اصلی مانند BTCUSDT, ETHUSDT, XRPUSDT, BNBUSDT, SOLUSDT, PAXGUSDT
- شناسایی روندهای صعودی و نزولی و رنج با دقت بالا
✅ رصد آپشنهای ارزهای دیجیتال:
- اطلاعات کامل قراردادهای آپشن شامل: تاریخ انقضا، قیمت اعمال، پریمیوم و حجم معاملات
- پوشش گسترده آپشنهای بیتکوین و سایر ارزها، به صورت کلی و از دید استراتژیهای محتلف
✅ استراتژیهای معاملاتی هوشمند:
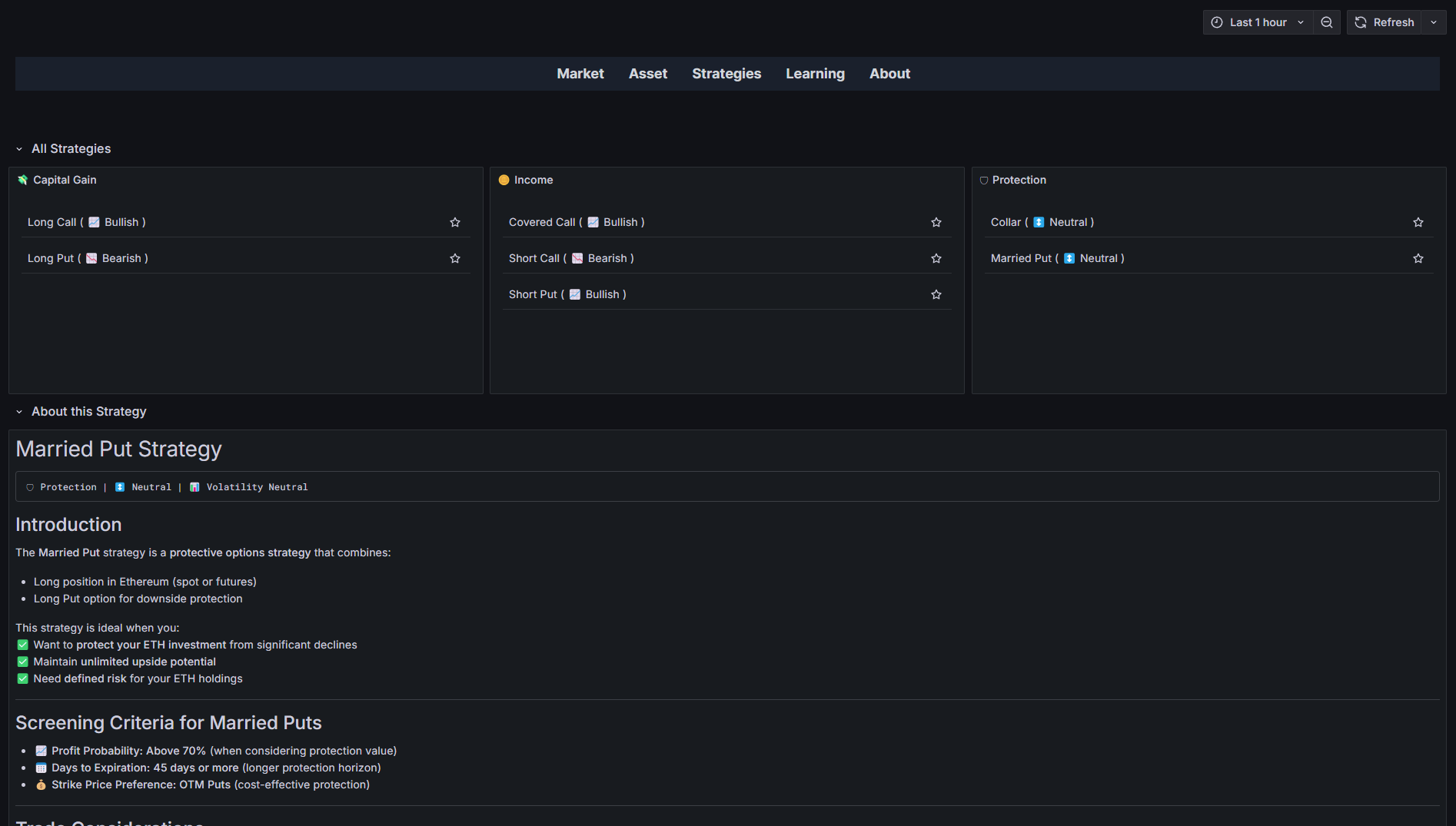
- ارائه استراتژیهای متنوع شامل:
- سرمایهگذاری (Capital Gain): مانند Long Call, Long Put, Straddle و غیره
- درآمد جاری (Income): مانند Covered Call, Short Put
- حفاظتی و پوشش ریسک (Protection): مانند Collar, Married Put
- راهنمای انتخاب استراتژی براساس وضعیتهای محتلف بازار
- ارائه قواعد دقیق و کمّی (کوانت) برای استفاده درست و سودآور از هر استراتژی
✅ داشبورد کاربرپسند:
- نمایش اطلاعات کلیدی در قالب جدول و نمودار
- امکان مرتبسازی، فیلتر کردن نتایج براساس تمامی اطلاعات
✅ مرکز آموزش استراتژیهای آپشن:
- آموزش کامل استراتژیهای معاملاتی آپشنها در خود نرمافزار
- ارائه مثالهای کاربردی و کریپتویی جهت آموزش تحلیل سناریو محور آپشنهای کریپتو
3) چرا دیده بان آپشن کریپتو؟
🔹 دادههای دقیق و بهروز از صرافی معتبر Deribit و قابل استفاده در صرافیهای غیرمتمرکز مانند Derive
🔹 ابزارهای تحلیلی حرفهای برای تریدرهای حرفهای و مبتدی
🔹 رابط کاربری ساده با قابلیت مرتبسازی و فیلترینگ دلخواه
🔹 پشتیبانی حرفهای و مستقیم توسط سازنده نرمافزار دیده بان آپشن کریپتو برای پاسخ به سوالات فنی و معاملاتی
4) سوالات متداول:
❓ بازار آپشن کریپتو چیست؟
اگر با بازار آپشن کریپتو آشنایی ندارید، این مقاله برای شما بسیار مفید خواهد بود.
❓ آیا این نرمافزار برای مبتدیان مناسب است؟
بله. دیده بان آپشن کریپتو با راهنماییهای آموزشی و استراتژیهای از پیش تعریف شده، به مبتدیان کمک میکند تا با اطمینان بیشتری معامله کنند.
❓ دادههای بازار از چه منابعی دریافت میشود؟
دادههای مربوط به سنتیمنت (Sentiment) بازار از سایت TradingView استخراج میشود. دادههای خام آپشنها نیز از طریق APIهای رسمی صرافی Deribit جمعآوری میشود.
❓ آیا امکان تست رایگان وجود دارد؟
بله. در بخش “سوالات متداول کاربران” صفحه تماس با من در این خصوص توضیح داده شده است.
5) ویدئوی معرفی نرمافزار دیده بان آپشن کریپتو
جهت آشنایی با نرمافزار دیده بان آپشن کریپتو و آموزش سریع آن، ویدئوی زیر را مشاهده کنید:
6) آموزش استراتژی های اختیار معامله (آپشن)
در این مقالهها، ابتدا استراتژیهای ترید آپشنها توضیح داده شده و در ادامه قواعد کلی و کمّی ترید با هر استراتژی، ذکر شده است. درنهایت، نحوه یافتن موقعیتهای مناسب و سیگنال با استفاده از نرمافزار دیده بان آپشن کریپتو آموزش داده شده است.
💸 استراتژیهای سود کلان
- بازار صعودی
- بازار نزولی
- مستقل از جهت
🪙 استراتژیهای درآمد جاری
- بازار صعودی
- بازار نزولی
- بازار کم نوسان
🛡 استراتژیهای حفاظتی و پوشش ریسک
- مستقل از جهت و وضعیت
〰️〰️〰️〰️〰️
🔵🔵🔵 همین حالا دیده بان آپشن کریپتو را امتحان کنید و تصمیمات معاملاتی هوشمندانهتری بگیرید! 🔵🔵🔵
🔴🔴🔴 ویدئویهای آموزشی و رایگان این محصول را در کانال یوتیوب الگویو مشاهده کنید! 🔴🔴🔴
🟢🟢🟢 در بحث و تبادل نظر تخصصی درباره این محصول شرکت کنید! 🟢🟢🟢
〰️〰️〰️〰️〰️







نقد و بررسیها
هنوز بررسیای ثبت نشده است.